زیرساخت پایدار برگزاری آزمون آنلاین
www.digiform.ir

آزمون سازه های فلزی (کارشناسی معماری) - بخش اول به صورت دیجی فرم

در این بخش تعداد 30 سوال چهارگزینه ای در اختیار شماست و شما برای پاسخگویی به این سوالات 30 دقیقه فرصت دارید.

digiform

استفاده از اپلیکیشن ها و پیامرسان ها، پاسخ به تماس ها و استفاده از کلید های پایین موبایل مجاز نیست

زمان تکمیل این آزمون 30 دقیقه میباشد



تایید و ادامه
نام و نام خانوادگی خود را وارد نمایید *



تایید

شکل زیر چه نوع اتصال تیر به ستون را نمایش می دهد؟
دریافت سوال 23



تایید

بارهايی نظير بار باد، بار زلزله و بار ناشی از جريان آب جزء کدام دسته از بارهای سازه‌ای قرار دارند؟



تایید

کدام یک از ادوات اتصال، پس از اجرا نیاز به تست های کنترل کیفیت (مانند UT و MT) دارد؟



تایید

با دقت در رابطه‌ی هوک، برای واحد مدول الاستيسيته، کدام گزينه صحيح است؟



تایید

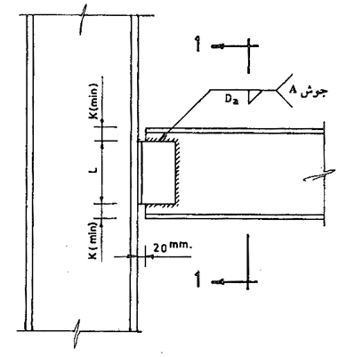
شکل زیر چه نوع جوشی را نشان می‌دهد؟
دریافت سوال 26



تایید

در یک ساختمان چند طبقه، در زمان توزیع برش پایه زلزله بین طبقات؛ کدام گزینه صحیح است؟



تایید

در مورد بار ديوارهای جداکننده و مقدار آن کدام گزينه صحيح است؟



تایید

در مورد سختی مهاربندها کدام گزینه صحیح است؟



تایید

در روش‌های تعيين نيروی زلزله ساختمان، کدام روش از دقت پايين‌تری برخوردار بوده و فقط برای ساختمان‌های کوچک استفاده می‌شود؟



تایید

برای مقاطع با لاغری بیشتر از 133، رابطه بین تنش کمانش الاستیک (تنش اولر) و تنش بحرانی به چه صورت است؟



تایید

SMAW چیست و به چه مبحثی اشاره دارد؟



تایید

در يک سازه‌ی پل، وزن خودروهايی که از روی آن عبور می‌کنند در کدام دسته از بارها قرار دارند؟



تایید

در مورد الکترود E6013 کدام گزينه نادرست است؟



تایید

از کدام نوع اتصال زير برای طويل کردن ورق‌ها (متصل کردن دو ورق در امتداد طول هم) استفاده می‌شود؟



تایید

وزن لرزه‏ ای ساختمان چيست؟



تایید

در مورد نيروی زلزله کدام گزينه صحيح نيست؟



تایید

در اين نوع اتصال تير به ستون هيچ گونه لنگرخمشی در محل اتصال منتقل نشده و زوايای چرخش تيروستون متفاوت است.



تایید

چنانچه شعاع ژیراسیون مقطعی را دو برابر کنیم، تنش کمانش الاستیک آن مقطع چه تغییری خواهد داشت؟



تایید

مقاومت کششی فلز الکترود E7015 چقدر است؟



تایید

چنانچه مقدار ضريب زلزله برای سازه‌ای در شهر مشهد برابر 0.236 باشد، مقدار آن برای همان سازه در شهر تهران چقدر است؟



تایید

با افزایش مقدار لاغری مقطع ستون، تنش مجاز فشاری ستون چه تغییری خواهد داشت؟



تایید

کدام گزینه جزء وظایف روکش در الکترود جوشکاری نیست؟



تایید

در کدام روش طراحی سازه مقادير بارها بدون ضریب باقی مانده ولی مقادیر تنش ها کاهش پیدا می کند؟



تایید

در یک اتصال پیچی با استفاده از پیچ M30، تعداد شش عدد پیچ در یک ردیف واقع شده است. حداقل فاصله مرکز به مرکز پیچ ها چقدر باید باشد؟



تایید

مدول الاستيسيته عبارت است از .................... .



تایید

در کدام نوع جوش لبه های ورق نياز به آماده سازی به شکل پخ دارد؟​



تایید

کدام گزينه جزء مزايای سازه‌های فولادی است؟



تایید

دریافت سوال 1



تایید

برای پیچ M22 سوراخی به قطر 2.4 سانتی متر ایجاد شده است. سوراخ ایجاد شده در کدام دسته قرار دارد؟



تایید

بارناشی از دیوارهای محیطی روی تیرها، جزء کدام دسته از بارها قرار می‌گیرد؟



تایید